
2024 Live
AdministrationCase Study
Overview
Ancoris is my personal IT ecosystem, consisting of:
- 1 V-Server (publicly accessible, critical services)
- 1 Home Server (local services + home automation)
- 1 Family Server (Home Assistant for relatives)
All servers run on Debian with Docker containers, orchestrated via Portainer and Watchtower.
Central components: Authentik for SSO, Caddy as reverse proxy, and a monitoring stack for transparency.
Technical Depth: Servers & Services
1. V-Server (igy.ancoris.ovh)
Role: Public Gateway + Monitoring Hub
Core Components
- Authentik (
auth.ancoris.ovh):- Manages SSO for all services (OAuth2, LDAP integration).
- Secure login via WebAuthn (YubiKey) and TOTP.
- Caddy:
- Automated TLS with Let’s Encrypt for all subdomains.
- Rate limiting and security headers for public services.
- Monitoring Stack:
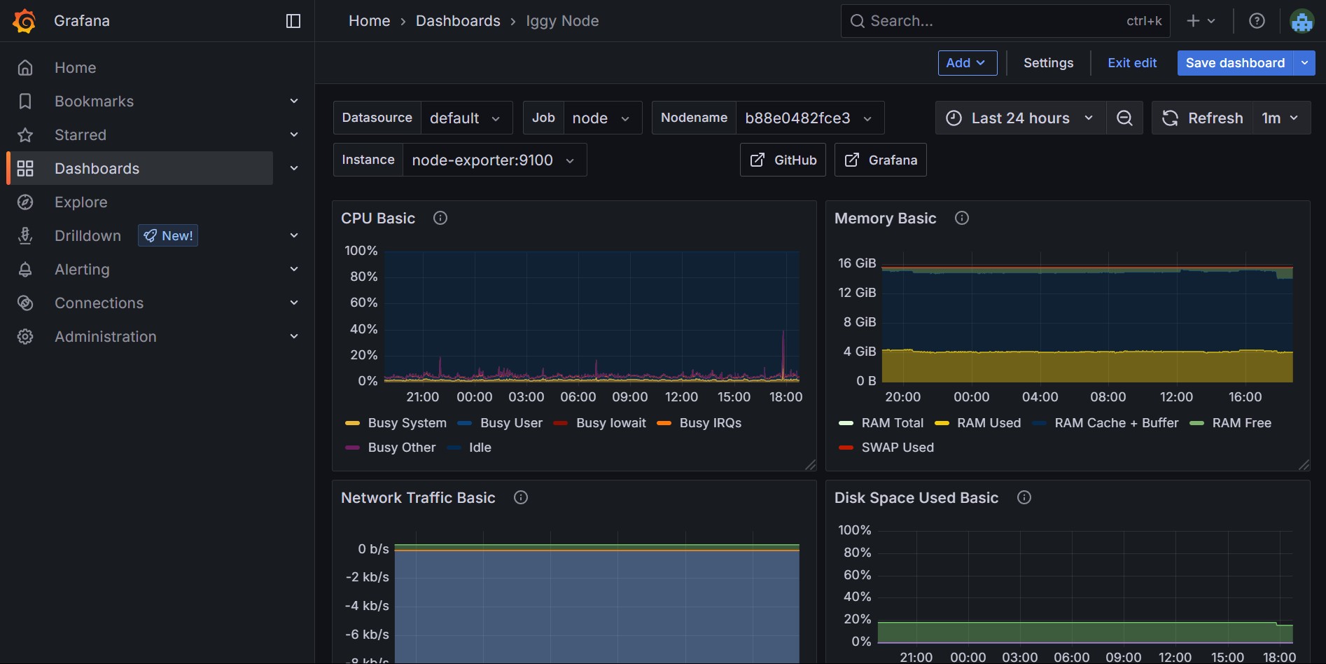
- Prometheus + Node Exporter: Collects metrics from all servers (CPU, RAM, storage).
- Grafana: Dashboards for real-time analysis (Example Dashboard).
- Loki: Centralized logs of all containers.
- Plausible Analytics:
- Tracking for my web projects – cookie-free, GDPR-compliant.
Additional Services
- Uptime Kuma: Monitors response times and downtimes (Ping, HTTP, TCP).
- FreshRSS: Self-hosted RSS reader with Readarr integration.
- OpenWebUI: Chat interface for local LLMs (e.g., Llama 3).
2. Home Server (fls.ancoris.ovh)
Role: Media, Automation & Documents
Home Automation
- Home Assistant:
- Controls 50+ devices (lights, sensors, cameras) via Zigbee2MQTT.
- Automations like "lights at sunset" or heating control.
- ESPHome: Firmware for DIY smart home devices (e.g., temperature sensors).
- Mosquitto MQTT: Message broker for IoT communication.
Media & Documents
- Plex Media Server:
- Automated media management with *Arr-Stack (Sonarr, Radarr, Prowlarr).
- Transcoding via Intel QuickSync (iGPU passthrough in Docker).
- Paperless-ngx:
- Document archive with OCR (scans automatically imported via script).
- Mealie: Recipe database with meal planner.
3D Printing Stack
- Klipper + Mainsail:
- High-precision printing control on my Ender 3 V2.
- G-code optimizations for faster prints.
3. Family Server
- Home Assistant:
- Simplified UI for family members (e.g., light control, weather alerts).
- No direct external access – only via Tailscale VPN.
Security & Maintenance
- Zero Trust Approach:
- Each service secured via Authentik, public services protected with Fail2ban.
- Regular backups (BorgBackup) to external NAS.
- Automation:
- Watchtower updates containers automatically (except for critical services).
- CI/CD pipelines (via GitHub Actions) for my portfolio updates.
Why this project?
Ancoris is more than just "hosting services" – it is my learning environment for DevOps practices:
- Infrastructure-as-Code: Docker Compose files are versioned and documented.
- Problem-solving: Troubleshooting in distributed systems (e.g., Prometheus alerts).
- Enabler for family: Self-hosting as a privacy alternative to Google & Co.
🔗 GitHub Repo: ancoris-docker
Future Plans
- Kubernetes migration: Replacing Docker Compose with k3s.
- Temporal: Workflow automation for recurring tasks.
- Immich: Google Photos alternative for family backups.
Screenshots & Diagrams
Simplified overview of services
Live metrics of servers
Technologies Used
Linux
Caddy
Grafana
Loki
Crowdsec
Docker
Authentik
Home Assistant
Prometheus